Install Node Version Manager (nvm) by entering the following command into the terminal:
curl -o- https://raw.githubusercontent.com/nvm-sh/nvm/v0.40.0/install.sh | bash

To install Node.js using nvm, enter the following command in the terminal.
nvm install 20

Clone the application repository by running the following command in your terminal:
git clone https://github.com/First-Cloud-Journey/000004-EC2.git
Navigate to the directory for lab 000004-EC2
cd 000004-EC2
NPM, short for Node Package Manager, is a vital tool for managing JavaScript libraries and dependencies in Node.js applications.When you run the command npm init, it initializes a new Node.js project and creates a package.json file. This file contains metadata about the project, such as its name, version, description, and a list of dependencies.
npm init

Install pm2 globally; PM2 is used to manage and monitor running Node.js applications. It allows applications to run in the background.
npm install -g pm2

Next, we redefine the script to run the application. We will use vim to open the package.json file and in the scripts section under the key start, assign it the following value. This will allow our application to run in the background:
pm2 start app.js

Continue using vim to access the .env file, then enter the following content to set up the connection to the database.
DB_HOST='fcj-management-db-instance.cdysiiecu90g.ap-southeast-1.rds.amzonaws.com'
DB_NAME='awsfcjuser'
DB_USER='admin'
DB_PASS='123Vodanhphai'

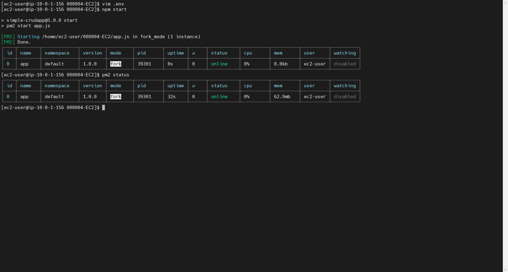
Proceed to start the application.
npm start
The command pm2 status in PM2 is used to display the current status of all applications being managed by PM2. When you run this command, you’ll receive an overview of each application, including details like their state (running, stopped, etc.), memory usage, CPU usage, and the number of restarts. This helps in monitoring the performance and health of your Node.js applications effectively.

Next, we need to obtain the public DNS of the instance so that we can access the application from the browser.

Our application is running stably

Next, we use the command pm2 startup to configure PM2 to automatically restart applications when the server reboots.
It will prompt you to set up a Startup Script. Please copy and paste that command and execute it.

To ensure that the running applications are saved and restarted when the server reboots, we need to run the command pm2 save. This command will save the current state of the processes to the startup list.
